一、技术背景
异构脱蜡工艺是指在催化剂作用下,将大分子的正构烷烃加氢异构裂化成分子量相同或略小的异构烷烃,使油品凝点降低。
加氢裂化尾油或蜡油不仅是制取乙烯的优质原料,同时也是制取高粘度指数润滑油基础油、白油等特种油品的优质原料之一。但是这部分资源一般倾点较高,若要生产润滑油,须采用异构脱蜡技术处理,得到高黏度指数、低倾点的润滑油基础油。其主要副产品为低倾点变压器油、高十六烷值低倾点柴油和高烟点、低冰点航煤。还有一些柴油直链烷烃含量较多、凝固点较高,无法适应北方冬天寒冷天气,也需采用异构脱蜡技术降低凝固点。
二、新诺化学科技(泰兴)有限公司的异构脱蜡技术T-IDW及催化剂C-IDW1、
C-IDW2
新诺化学科技(泰兴)有限公司开发的异构脱蜡催化剂采用高活性载体,Pt-Pd协同作用,异构活性较高,裂解活性较低,产品液体收率好,液体产品中重组分收率较高;后加氢精制催化剂采用非贵金属催化剂,成本较低,活性较高,反应条件缓和。适用原料为加氢裂化尾油、蜡油或高凝点柴油。
1、 T-IDW工艺操作条件
加氢异构阶段:
反应温度:320-380℃;反应压力:6-12 MPa;质量空速:1.0h-1;氢/油:800(体积比)
加氢精制阶段:
反应温度:150-250℃;反应压力:6-12 MPa;质量空速:0.5h-1;氢/油:800(体积比)
2、 催化剂物化性能
异构脱蜡催化剂C-IDW1:
外观:灰色三叶草条状;径向抗压强度:≥50 N/cm;直径:2-3mm;堆密度:0.5-0.6g/ml 活性金属:Pt+Pd,0.3-0.35 wt%
后精制催化剂C-IDW2
外观:黑色圆柱型;径向抗压强度:≥80 N/cm;直径:3-5mm;堆密度:1.0-1.1g/ml 活性金属: Ni,>40% wt%
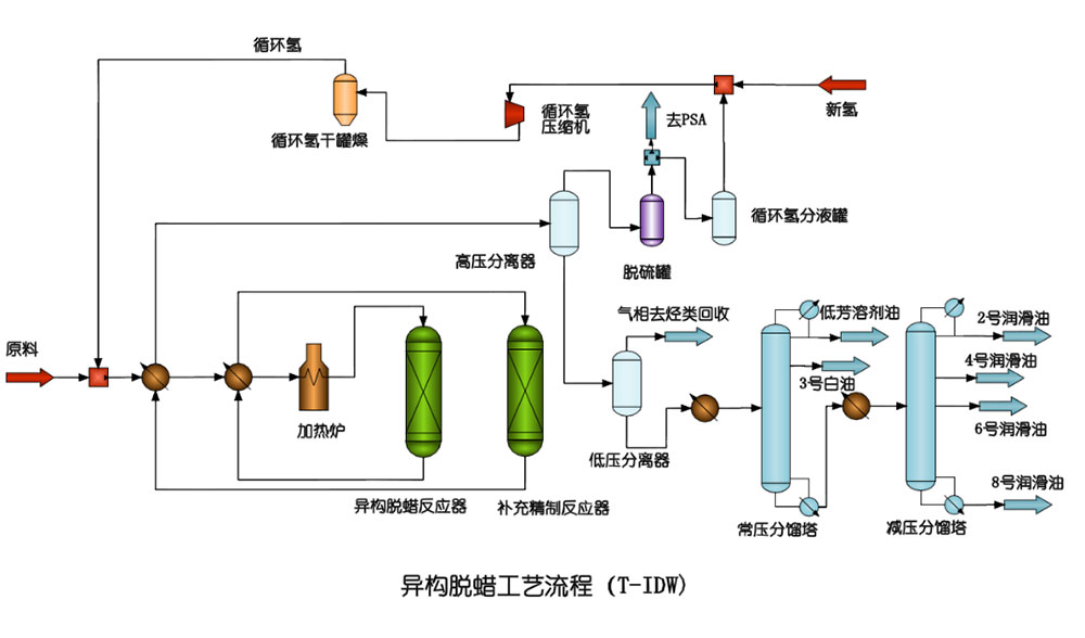
3、 T-IDW技术工艺流程

偏三甲苯制均三甲苯技术T-TTM
半连续再生重整技术T-SRR
固体酸酯化技术T-SAE
固体酸烷基化催化剂生产烷基苯技术T-SAC