一、技术背景
固体酸催化剂生产烷基苯技术是采用固体酸催化剂催化长链烯烃与苯或轻芳烃发生烷基化反应生成长链烷基苯。
长链烷基苯是石油化工领域中重要的有机化工原料。C10-C13 直链烷基苯是生产洗涤剂用表面活性剂的主要原料。C20-C24直链烷基苯经磺化得到C20-C24烷基苯磺酸,经过中和得到C20-C24烷基苯磺酸钙,是生产润滑油添加剂的重要原料。C12支链烯烃由四聚丙烯或三聚丁烯制成,与苯烷基化反应后制成C12支链烷基苯,主要用于生产农药乳化剂。由C16-C18烯烃与苯、甲苯或二甲苯经烷基化反应生产的烷基苯是生产采油用驱油剂的主要原料。
过去很多烷基苯产品的生产都是使用H2SO4, HF, AlCl3等催化剂,但是这类的催化剂都存在腐蚀设备、污染环境、催化剂难以分离、产品质量差等问题。相比液体酸催化剂而言,固体酸催化剂对多种化学反应有较高活性与选择性,无毒、不易腐蚀设备,可再生循环使用,对环境友好。
二、新诺化学科技(泰兴)有限公司的固体酸烷基化催化剂生产烷基苯技术T-SAC及催化剂C-SAC
新诺化学科技(泰兴)有限公司经过多年的研发,开发出了一种本质安全、绿色环保的利用固体酸烷基化催化剂生产长链烷基苯的工艺。该工艺采用固定床反应器,催化剂为分子筛或超强酸类的催化材料。该催化剂单程寿命长,可以采用烧焦的方法循环再生。该工艺无腐蚀性酸,设备投资少,操作成本低。生产出来的烷基苯质量优良。具有良好的工业化应用前景。
该工艺适用的原料烯烃可来源于乙烯齐聚产品、长链烷烃脱氢、费托合成中的C10以上的长链烯烃等。
1、T-SAC工艺操作条件
温度:180-250℃;压力:2.0-4.0 MPa ;烯烃重量空速:0.3h-1; 苯烯比:20 (mol)2、C-SAC催化剂再生条件
温度: 室温-550℃,分5个温度段; 再生气中氧气的含量:1-20wt%;
再生气体积空速:100-1000hr-1
3、C-SAC催化剂性能
外观:灰色-黑色条状颗粒; 尺寸:Φ2-3mm; 比表面:≥350 m2/g;
堆密度:0.2-0.3 kg/L; 抗压强度: ≥30 N/cm
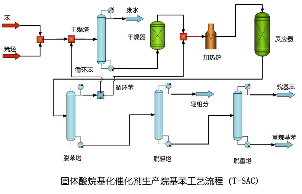
4、T-SAC工艺流程

偏三甲苯制均三甲苯技术T-TTM
半连续再生重整技术T-SRR
固体酸酯化技术T-SAE
固体酸烷基化催化剂生产烷基苯技术T-SAC