一、技术背景
C5/C6正构烷烃异构化技术是生产优质清洁汽油调和组分的重要手段之一。C5/C6异构化技术利用碳数相同时,异构烷烃的辛烷值远高于正构烷烃的辛烷值,且异构程度越高辛烷值越高的原理,在贵金属催化剂的作用下,正构烷烃发生异构化反应,生产高异构烷烃含量的汽油调和组分。在正戊烷和正己烷全回炼的情况下,可将C5/C6混合油的辛烷值提高到90左右,且密度小,不含烯烃、芳烃和硫,是优良的汽油调和组分。
凝析油、石脑油、重整拔头油、芳烃抽余油以及煤基石脑油等产品中的C5/C6组分都是适用的原料。
异构化工艺种类很多,按氢气有无参加反应来分,可分为临氢异构化和非临氢异构化;按催化剂来分可以分为低温型、中温型及超强酸型;按加工流程(对产品辛烷值要求)来分可以分为一次通过流程、戊烷预分馏流程、戊烷循环流程、己烷循环流程、全异构流程以及上述流程的组合。
目前国外异构化技术主要有法国Axens公司的Isomerization工艺、美国UOP公司的Penex和Par-Isom工艺、Shell公司的Hysomer工艺及GTC公司的Isomalk-2工艺。其中Axens公司的Isomerization工艺和美国UOP公司的Penex工艺属于低温型异构化技术,所用低温型双功能催化剂,是一种含有少量Pt的氯化氧化铝基型催化剂。该催化剂活性高、裂解反应小,液相产率高,但是对杂质敏感且需要助催剂补充氯。。Shell公司的Hysomer工艺属于中温异构化工艺,该工艺采用的是分子筛负载贵金属类的催化剂。GTC公司的Isomalk-2工艺和美国UOP公Par-Isom工艺属于超强酸型异构化技术。该技术采用的是一种新型的硫酸化金属氧化物催化剂,活性高于传统的分子筛催化剂,稳定性优于低温型催化剂,可进行器内再生,也不会因进料中的水和氧化物失活,一般的进料中的杂质可以满足催化剂要求,省去了脱硫、干燥、脱除碳氧化合物、注氯和碱洗等诸多步骤。
国内赛诺时飞和安耐吉公司的技术属于低温型异构化技术,石科院的RISO工艺和SEI的异构化技术属于中温异构化工艺,石科院的超强酸工艺属于超强酸型异构化技术。
二、新诺化学科技(泰兴)有限公司的异构化技术T-MPI、T-LPI、T-SPI
新诺化学科技(泰兴)有限公司经过多年的研发,开发出了具有自主知识产权的C5/C6烷烃异构化技术。针对不同的原料及产品要求,分别开发了中温型异构化技术(T-MPI)、低温型异构化技术(T-LPI)、超强酸型异构化技术(T-SPI)及配套使用的异构化催化剂C-MPI、C-LPI、C-SPI。其中温型异构化技术(T-MPI)及催化剂C-MPI已在国内多家企业使用。
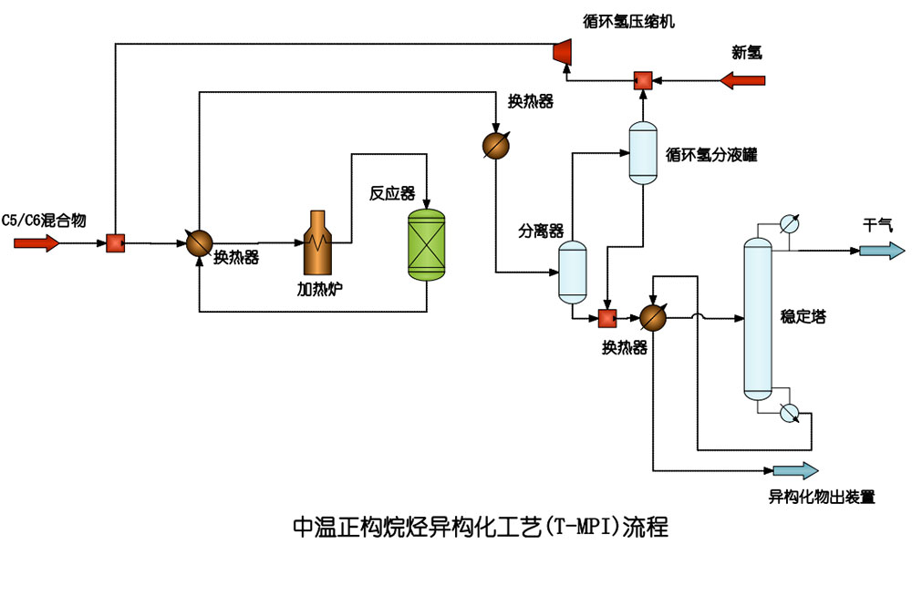
1、中温型异构化技术T-MPI及催化剂C-MPI
T-MPI工艺操作条件为:
温度:240-300℃;压力,2.0MPa;空速:1.0-1.2h-1 ;;氢油比;≮200 v/v
C-MPI催化剂性能:
形状:条形;载体:分子筛;密度:0.55-0.65g/cm3;强度:>80N/cm;活性组分:Pd或Pt。

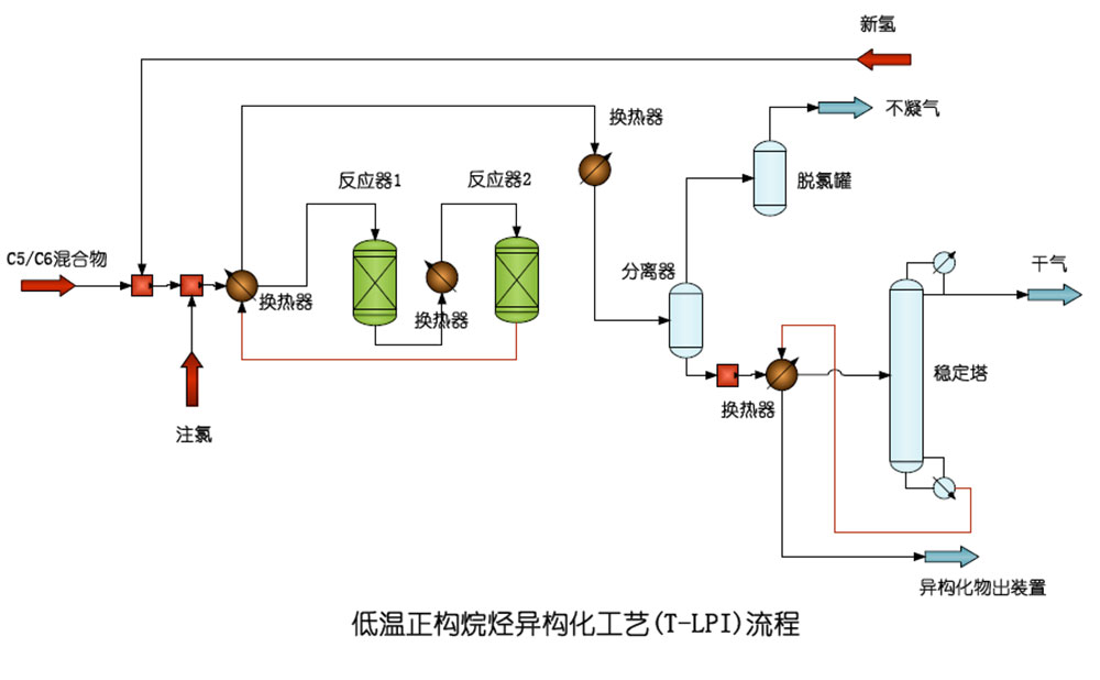
2、低温型异构化技术(T-LPI)及催化剂C-LPI
T-LPI工艺操作条件为:
温度:110-160℃;压力,2.0-3.0MPa;空速:1.0-1.2h-1 ;;氢油比;≮200 v/v
C-LPI催化剂性能:
形状:条形;载体:氧化铝;密度:0.55-0.65g/cm3;强度:>80N/cm;活性组分:Pt。

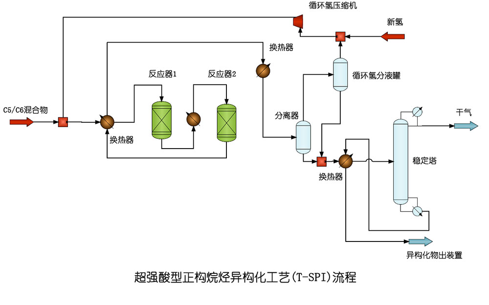
3、超强酸型异构化技术(T-SPI)及催化剂C-SPI
T-SPI工艺操作条件为:
温度:150-220℃;压力,2.0-3.0MPa;空速:1.0-1.2h-1 ;;氢油比;≮200 v/v
C-SPI催化剂性能:
形状:条形;载体:金属氧化物;密度:0.8-1.5g/cm3;强度:>40N/cm;活性组分:Pt。

偏三甲苯制均三甲苯技术T-TTM
半连续再生重整技术T-SRR
固体酸酯化技术T-SAE
固体酸烷基化催化剂生产烷基苯技术T-SAC