技术中心
-
酯加氢技术T-MHA
一、技术背景脂加氢技术是指脂肪酸甲酯通过加氢生产相应的脂肪醇和甲醇。脂肪醇是合成表面活性剂的主要原料,生产脂肪醇的方法主要有脂加氢法、齐格勒法和羰基合成法。其中查看更多 -
异丁烯聚合制十二烯技术T-IPO
一、背景技术催化裂化和蒸汽裂解工艺装置生产大量乙烯、丙烯的同时也产生大量C4烯烃;C4丁烯利用途径有生产MTBE、丁烯异构或氧化、烷基化等。MTBE国内逐步限制查看更多 -
离子液烷基化技术T-ILA
一、技术背景离子液烷基化技术是指丁烯与异丁烷在离子液的催化下烷基化反应成主要成分是异辛烷的油品。烷基化油主要作为汽油辛烷值调和组分,具有辛烷值高(95-98)、查看更多 -
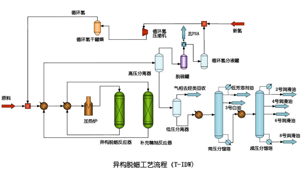
异构脱蜡技术 T-IDW
一、技术背景异构脱蜡工艺是指在催化剂作用下,将大分子的正构烷烃加氢异构裂化成分子量相同或略小的异构烷烃,使油品凝点降低。加氢裂化尾油或蜡油不仅是制取乙烯的优质原查看更多 -
加氢脱芳烃技术T-HDA
一、 技术背景加氢脱芳技术是利用加氢的方式将芳烃中的苯环加成为环烷烃,达到脱去芳烃的目的。由于芳烃有一定的毒性,很多行业限制使用,特别是食用溶剂油行业,查看更多 -
费托油脱酸技术 T-FDA
一、技术背景费托油脱酸技术是指在催化剂作用下将费托油中的脂肪酸成分脱出,提高费托油的品质。费托合成过程中,会不可避免的产生含氧化合物,如脂肪醇、脂肪酸之类。特别查看更多

